K6 + Victoria Metrics + Grafana 🚀
🧩 En este tutorial dejo mi procedimiento comprobado para integrar K6, Victoria Metrics y Grafana, ideal para stress testing y monitoreo serio de cargas. Un solo flujo, claro y sin sorpresas: de la instalación al dashboard listo para producción. Dale poder a tus métricas.
🔹 Contexto
Procedimiento probado en Ubuntu 24.04 y SUSE Linux Enterprise Server 15 SP6.
✅ 1. Instalar Victoria Metrics
VictoriaMetrics es una base de datos de series temporales, rápida, escalable y económica.
- Descargá la versión single-node: Releases
- Para este ejemplo (julio 2025) se usó:
victoria-metrics-linux-amd64-v1.120.0.tar.gz
Deja corriendo y recupera la terminal:
tar -zxvf victoria-metrics-linux-amd64-v1.120.0.tar.gz
./victoria-metrics-prod -retentionPeriod=1 -storageDataPath=./victoria-metrics-data &
🔹 storageDataPath VictoriaMetrics almacena todos los datos en este directorio. La ruta predeterminada es victoria-metrics-data el directorio de trabajo actual.
🔹 retentionPeriod Retención de datos almacenados. Los datos antiguos se eliminan automáticamente. El periodo de retención predeterminado es de 1 mes (31 días). El periodo mínimo de retención es de 24 horas o 1 día.

Verificá que esté corriendo:
http://localhost:8428/

✅ 2. Instalar Grafana
Descargar Standalone Linux Binaries desde Grafana Downloads
Ejemplo usado: grafana-12.0.2.linux-amd64.tar.gz
Deja corriendo y recupera la terminal:
tar -xzf grafana-12.0.2.linux-amd64.tar.gz
/grafana-v12.0.2$ ./bin/grafana server &

Accedé a Grafana:
http://localhost:3000/

user: admin
password: admin
✅ 3. Conectar Grafana a Victoria Metrics
-
📌 Crear nuevo Data Source.
-
📌 Usar VictoriaMetrics como tipo.
-
📌 Configurar los parámetros básicos.
-
📌 Guardar y testear.
Se debe crear realizando los siguientes pasos:


En principio, solo setear los siguientes parámetros, luego podes editar el resto en base a criterios propios

✅ 4. Script de K6
Sugerencia: usar el tag “name” para identificar cada request en Grafana:
import http from 'k6/http';
import { sleep } from 'k6';
// Lista de endpoints de ejemplo
const endpoints = [
'/api/foo',
'/api/bar',
'/api/baz',
];
// Config
export const options = {
vus: 10,
duration: '120s',
};
export default function () {
// Elegir endpoint random
const ep = endpoints[Math.floor(Math.random() * endpoints.length)];
// Hacer request con tag `name`
http.get(`https://server${ep}`, {
tags: { name: ep }
});
sleep(1);
}
✅ 5. Bash para ejecución el script de k6
#!/bin/bash
PROM_URL="http://localhost:8428/api/v1/write"
TREND_STATS="min,avg,med,p(90),p(95),p(99),max"
(
export K6_PROMETHEUS_RW_TREND_STATS="$TREND_STATS"
export K6_PROMETHEUS_RW_SERVER_URL="$PROM_URL"
export K6_PROMETHEUS_RW_PUSH_INTERVAL=1s
./k6 run --no-connection-reuse -o experimental-prometheus-rw script.js
)
wait
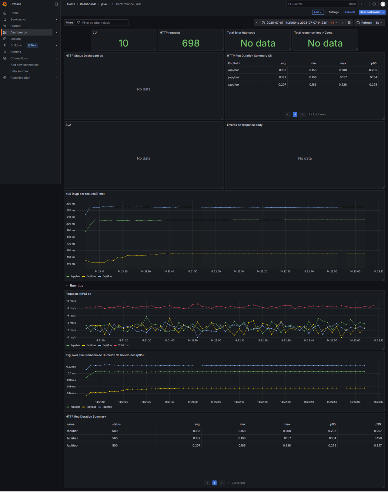
🔹Dashboard de grafana:
Tenes que importar el siguiente json en tu grafana:
📊 Vista del Dashboard de grafana:

✅ Recursos útiles
🔹 Script completo de K6:
✅ Tips finales
📌 Revisá puertos abiertos (8428 para VictoriaMetrics, 3000 para Grafana).
📌 Personalizá retención y paths según tu entorno productivo.
📌 Probá tus dashboards y ajustá filtros/tags para optimizar métricas.
🔥 Muchisimos exitos en tu implementación. 🚀